The Dashboard page in KAgent hosts cluster and ring summary information, which provides a quick way to gather the health of your Kinetica environments.
Rings
Rings is the default view for the Dashboard page. The Rings view displays a list of the rings added to this instance of KAgent. For each ring listed, the following information is available: a list of clusters in the ring, a visual indicator of the health of each node in each cluster, and a visual indicator of the health of each rank in each cluster. If etcd and/or RabbitMQ are enabled on nodes within the cluster, the status of those services is available as well as some management controls.
- Click Refresh to refresh the list of rings
- For a given ring in the list, click Details to display the Ring Summary view for that ring
- If a ring does not have any clusters currently, click Add New Cluster to begin the cluster installation process.
- If etcd is present within the cluster, click Modify to update the etcd configuration file using the KAgent interface. If RabbitMQ is present within the ring, the High Availability (HA) configuration file will also be editable from the modify etcd configuration window.

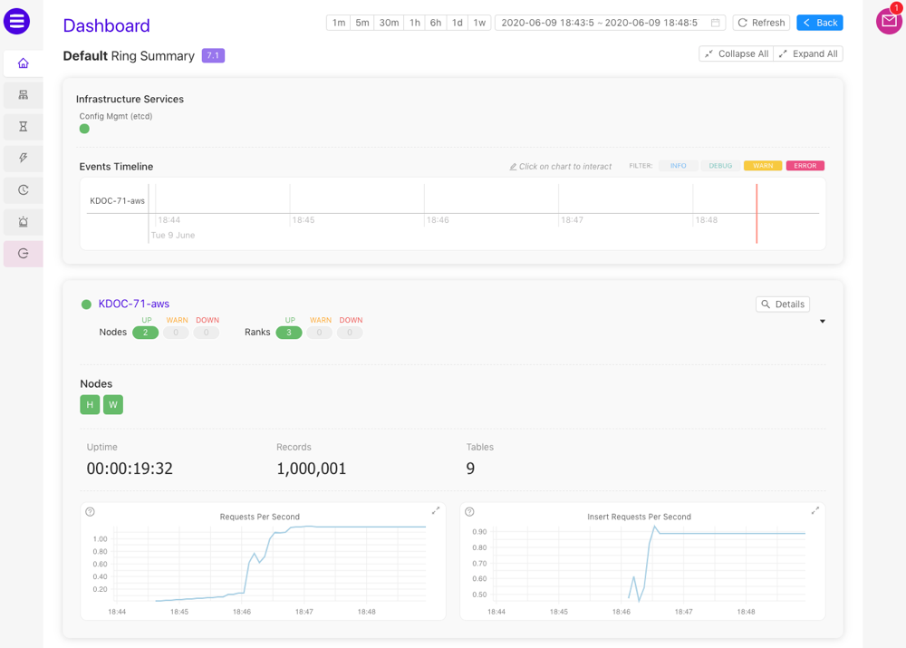
Ring Summary
The Ring Summary is accessed via the Rings view. The Ring Summary displays the health of infrastructure services (e.g., etcd, RabbitMQ if ring resiliency is enabled, etc.), the Events Timeline, and a list of clusters in the ring. For each cluster listed, the following information is available: the name of the cluster, a visual indicator of the health of each node and rank in the cluster, a list of nodes (a detailed status is available upon cursor hover) in the cluster and basic performance statistics & metrics. Head nodes are labeled with an H to set them apart from worker nodes (W).
- Click one of the timeframe control buttons or select a date-time range to adjust the event timeline and the metric graphs to the selected duration
- Click Refresh to refresh the Ring Summary and Events Timeline
- Click Back to return to the Rings view
- Click Collapse All or Expand All to collapse or expand the cluster information cards in the list
- For a given cluster in the list, click Details to display the Cluster Summary view for that cluster
- Point the cursor to a graph to see the value at that time

Events Timeline
The Events Timeline displays events that have occurred within the selected timeframe. A red cursor continuously moves through the timeline, denoting seconds as they pass. Events will appear along the timeline in real time.

First, click the Events Timeline, then:
Scroll to zoom in and out on the timeline
Click and drag left and right to move the timeline backward and forward respectively
Click an event dot to open detailed information, including the source of the event, the event code, the timestamp of the event, and more:

Cluster Summary
The Cluster Summary is accessed via the Ring Summary view. The Cluster Summary displays similar information as the Ring Summary but with additional performance metrics and a list of nodes within the cluster. For each node listed, the following information is available: the name and IP address for the node, the services being hosted by the node, a visual indicator of the health of each rank in the node, a list of ranks (a detailed status is available upon cursor hover) in the cluster, and basic performance statistics & metrics.
- Click one of the timeframe control buttons or select a date-time range to adjust the event timeline and the metric graphs to the selected duration
- Click Refresh to refresh the Cluster Summary and Events Timeline
- Click Back to return to the Ring Summary view
- Click Collapse All or Expand All to collapse or expand the cluster and node information cards in the list
- Point the cursor to a graph to see the value at that time
